Fio Leukert
Junior Game Designer at Kluge Interactive
Former programmer at Bippinbits (Dome Keeper)
Professional and hobbyist Godot user, game designer, and programmer
Achieved B.Sc. in media informatics in 2023
beatblocks
Junior game designer position. Working as game designer on Roblox games. Focused on retentive and brand-appropriate game design.Part of the project since: July 2024
Core team size: 4
Engine: Roblox StudioResponsibilities: GDD authoring, Live Service Game Design
Commercially successful 2D tower defense / mining game, published by Raw Fury. Actively in post-launch development.Part of the project for: ~1 year
Core team size: 4 - 5
Engine: Godot 3Responsibilities: Telemetry Analysis, Feature Programming
Turn-based card game with a surreal flair.Dev time: 5 days
Team size: solo
Engine: Godot 3Responsibilities: Game Design, Programming, UI Design
Dome Keeper
Overview
- Bippinbits team size: 4 - 5 (10+ including freelancers)
- Worked on the project for 11 months full-time & 3 months during prior internship
- Developed in Godot 3
- Commercially successful
Description
Dome Keeper is a 2D mining / tower defense roguelike, in which players defend their Dome from waves of incoming monsters. Outside of combat, players venture into the mines below to retrieve resources.
It has over 9000 Steam reviews (90%+ positive), and is developed by Bippinbits and published by Raw Fury.
Responsibilities and Learnings
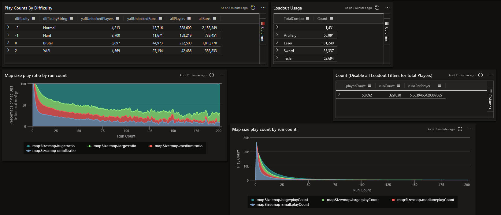
Telemetry Analysis
My first task at Bippinbits was the self-directed learning of KQL and subsequent evaluation of player telemetry that was collected via playfab and stored in a Microsoft Azure data base. I authored KQL queries and presented them within the integrated Azure Data Explorer dashboard to better visualize our findings.
Over the course of this task, the motivators behind creating these queries and interpreting their results came from both team members and myself.
Next to this work in Azure Data Explorer, I also programmed various features, which found integration through other team members.
Programming: Mouse Support
This update added mouse controls to a game that previously only had keyboard or gamepad controls. This required expanding the existing input functions, and adding new options to the options menu.
Core Takeaways
Throughout my time at Bippinbits, making myself familiar with work and architecture built up by others was one of my regular activities. All of my programming tasks revolved around expanding existing systems or working within their defined constraints.
Within the Team
Active participation in team discussions and showcases / evaluation of work during weeklies were activities to which I readily added my own viewpoints. Voicing and critiquing divergent opinions is a skill I refined during my time here.
oracle of thorns
Note: Pictures of game pieces are in German, translations will be provided
Overview
- Team size: 6 (2 game designers)
- Student project
- Dev time: 1 semester (~5 months)
Description
Oracle of Thorns is a physical tabletop game for 2 to 6 players who battle each other and game-controlled events in a race to the finish line.
Responsibilities and Learnings
Game Design
As the team lead for 5 other people, it was important to create a development environment for everyone to enjoy partaking in, so that we may create a pleasant gameplay experience for our players. As a PvPvE game, balancing the game-driven events and making each character class feel unique and powerful was an interesting challenge that we conquered successfully.Mechanical Density
The structure of a single game for a single player is roguelike-esque, in that players establish a build across the entire playtime. Finding ways to encourage different strategies without mechanical parasitism or a stagnant optimal play pattern posed a difficult but controllable challange for our game design.
Playtesting
Along with one other team member, we held responsibility for conducting playtests. We gained experience with protocolling and communicating changes, examining causes of gameplay problems, and adjusting game mechanics to address those issues effectively.Iterative Rule Design
As a physical tabletop game, Oracle of Thorns has no code forcing player actions, so the written rules needed to be clear and unambiguous on their own, while fitting within the manual. Over numerous revisions, the manual evolved to a point where it can resolve virtually all corner cases and game states, while also being easy to understand. As such, the manual includes:
- A QnA section where edge cases were resolved / explained
- A breakdown of how multiple simultaneously played cards are resolved
- A shortened version of the color identities
examples of design
Character Colors
We identified 4 avenues for Players to excell at: PvP (red), PvE (yellow), resource manipulation (blue), and board movement (green). This led to the creation of six characters, each with a unique color combination, which are utilized for card effects.
DIISIS Dialog System
Since October 2023 I have been working on a bespoke dialog / visual novel system, named DIISIS, for plugin use in Godot 4. By now a total of five visual novels, with a sixth in production, use this system to present their narrative to the player. (And sometimes provide choices to impact the narrative.)
| Title | Release | Links |
|---|---|---|
| No Empty Threats▼▽ | 03/2025 | Game - Source |
| Growing Up▮ | 12/2024 | Game - Source |
| She Was Swallowed By The Sun▼▽ | 12/2024 | Game - Source |
| Curse you, Entropia▮◉ | 07/2024 | Game - Source |
| Onyx Heart◉ | 02/2024 | Game - Source Post Mortem |
| When The Sea Received The Sky▽ | 11/2023 | Game - Source |
▮ little to no character dialogue - ◉ player choice - ▼ adult content (violent) - ▽ adult content (sexual)
The system is currently actively in development, with tests being conducted through my own work and fellow Godot developers.DIISIS implements a boolean fact system inspired by Firewatch, allowing for dynamic and branching dialog.I presented my experiences and motivations while working on this dialog tool in a talk at GodotCon 2024.
further reading
making diisis
It started in 2023 with the simple idea of "I want to make my own dialogue system."
I haven't stopped since.
DIISIS is my longest-running pet project to date. As a plugin in Godot 4, it can access all that engine's powerful features, while also giving me the freedom to rapidly implement whatever I want.
repo maintenance
Wiki
As I templatized the visual novels (VNs) I was building with DIISIS, I put more effort into making that VN template easy to pick up to reduce production overhead during game jams. This led to creating a wiki on GitHub, where I eventually started writing and maintaining documentation for myself and others. This also helped keeping up with the increasing feature complexity of DIISIS.
Issues
Over time, I started finding more testers to use DIISIS. This has provided me with hands-on experience using the more managerial side of GitHub, such as issues.
coding by use case
Leveraging the fact that I initially built DIISIS only for myself, I did not hold myself to constraints of pre-planned features. I implemented and refactored the system as I went, adding and improving aspects as I hit a roadblock where the respective improvements were necessary.
Narrative Design
DIISIS is publicly available in the Godot Asset Library. As the sole writer on five visual novels, writing deep and impacting stories has always been a priority for me.
Giving distinct voices and memorable designs to characters is a related skill that I honed throughout these projects.
Onyx Heart
Branching and Modular Stories
Onyx Heart is a highly variable game, with three distinct endings and a large number of interwoven story beats. The main challenge of this project was managing the creative and narrative consequences of these branching storylines, as well as the different permutations any given scene can play out. Through extensive iterations and rigorous testing, this was tackled successfully, and now any playthrough offers full continuity.
You can read more about my working processes and reflections on Onyx Heart's narrative design and project structure in this post mortem!
Embodied and disembodied voices
My writing has included character dialogue and prose without speaking roles. Both Growing Up and Curse you, Entropia make use of short blurb-like prose.
considerations
Both when writing dialogue and prose, I usually edit and iterate on any given line of text several times. Here I give attention to several factors, including:
- Semantics: Do the words communicate my exact intent?
- Time to read: Is the cadence of words and phrases relative to each other conductive to the feeling of the scene?
- Using the reader's brain: Which tacit knowledge can I tap into? Which details are better left to their imagination?
Fun Fact: Some of this also applies to when I write technical documentation!
Topics
My writing often tackles intimate and personal themes. As a marginalized queer person myself, I often write about the viscerality of the modern-day queer experience, and aim to have my peers find themselves in my writing.
Following these ethics, I also place great importance on the combating of stereotypes and empowerment of marginalized groups.
Living a varied life is instrumental to my writing process. Especially a very varied music taste, and participation in my own local music scene often inspire me.
Swagbot Vs Entropy
Overview
- Team size: solo
- Personal project for MechJam II game jam
- Game jam result: Position 4 of 77 entries
- Dev time: 5 days
- Engine: Godot 3
Description
Swagbot Vs Entropy is a turn-based card battler roguelike. The goal is to stack sensible combinations of fruit into your mech to defeat increasingly lethal enemy encounters.
Responsibilities and Learnings
UI Design and Player Feedback
Nonetheless, limited playtests were able to be conducted, which allowed me to refine the UX to a point where players could identify every sensible gamestate depending on the presentation of sensory output available to them.
More Iterative Design
Other examples of iterative design include the "rounding" of armor's damage reduction from 35% to 50% to make it more intuitive (with according re-balancing in the rest of the game) and the decision that the amount of time most testers spent with the game (~15 min) was sufficient for the scope of a game jam.
You can read more about my working processes and reflections on SvE's game design in this post mortem!
beatblocks / kluge interactive
Overview
- Beatblocks team size: 4
- Worked on the project since Summer 2024
- Developed in Roblox Studio
Description
Beatblocks is an asymmetric PvP multiplayer game, where players play as a DJ or as the Dancers. The DJ sends out obstacles that move across the dance floor, while the dancers try to stay alive and gain enough points to end up with a higher score than the DJ.
The game served primarily as testing ground for exploring all the unique traits of Roblox as a platform, including monetization and retention systems.
Responsibilities and Learnings
All-round Game Design
As junior game designer at Kluge Interactive, I was tasked with all game design-related aspects of the game Beatblocks. I wrote out documentation using Nuclino, communicated with game design leads on the optimization of our retention strategy, and lastly always tested the implementation of all our features and systems.
Résumé
professional Experience
Kluge Interactive
- Live Service Game Designer for Beatblocks
- Assisted in writing and refining pitch decks for large branded RFPs
- Prototyped game mechanics in Roblox Studio
- Filled this role from July 2024 - Now
Bippinbits (Dome Keeper)
- Part of the project for ~1 year (Internship in 2022, Full-time in 2023/24)
- Evaluated player telemetry with KQL
- Presented telemetry insights in structured dashboards
- Programmed various features involving procgen, input methods, and enemy behavior
using Godot 3
Other Experience
TKKG and the 12.000 detectives
- 2 month professional project
- Live Escape Room Consultant for Mantikor
- Worked in a team of 7 game designers
Swagbot Vs Entropy (dedicated page here)
- 5 day personal project
- Godot 3
- Placed 4/77 in its game jam
- Solo project
- Source on GitHub, Post Mortem on itch.io
(Co-)Written several TTRPG documents
- A Remedy For Stale Adventures: Co-authored booklet about food and cooking in TTRPGs
- This Will Affect The Trout Population: Co-authored rules for a GM-less arena fighting TTRPG
- Dodecahedronic Desolation: Solo Journaling RPG using d4, d8, and d12 dice
Ampguard
- 10 month student project
- 10.5k Downloads
- Worked in a team of 7 game designers
Education
Sep 2019 - Jun 2023
B.Sc. at University of Applied Sciences Mittweida
- Part of the Game Design Dept of beta 2022
- Mentor for the Game Design Dept of beta 2023
- Student projects: Ampguard, Planets of Topology, Legally Distinct Block Game In Space!, Oracle of Thorns (physical game)Aug 2012 - May 2019
A-levels at Semper Gymnasium Dresden
My Proficiencies
GAME DESIGN
Game Economy Design
Loot and reward systemsUX & UI Design
Working under constraints of physical games
Game state-adaptive UIEncounter & Boss Design
Player-focused challenges
Combat rhythm & timing
Mechanical uniqueness in limited design spaces
Difficulty curve design
Design Principles
Game essence-driven design
Identification of required player skillsDesigner-to-Player Communication
Manual & text production
Iterative design on UI interactionsAccessible Designs
Communication of player skill requirements
Designing with game feel in mindDocumentation
Documents that communicate for themselves
SOFT SKILLS
Communication
Active in game design discussions
Structuring and aiming discussionsAutonomous Working Rhythm
Experience with remote work
Self-organizing
Working within existing frameworks
Rapid scope finding during game jamsConvention Experience
Exhibited and maintained booth at Gamescom 2023 and MAG-C 2024
Experience with 8+ hours of B2CMentoring
Communicating possible approaches to problems and weighing between them
Sharing knowledge with other developers
Incorporating outside knowledge and backgrounds
Protocolling playtestsFeedback Process
Giving constructive feedback
Extracting design insights from player feedback
HARD SKILLS
Engines
Professionally: Godot
Personal & University projects: Godot, Game Maker Studio 2, Unity, Unreal
Godot: 17 published projects, many more prototyped (2D)
GameMaker Studio 2: 1 published project (2D)
Unity: 2 published projects (3D and 2D)Scripting (GDScript, Python, JavaScript)
Usage of GDScript in Godot
Student project with Python and JSProgramming (Java, C#, Node-RED)
Basic education in Java and C#
Student project with Node-REDQuery Languages (KQL, SQL)
Professional experience with KQL
University education with SQLDocumentation (Miro, Figma, Gitlab, Google Docs)
Miro Board for Dome Keeper
Gitlab Wiki for Ampguard
Google Docs, Figma for personal projects2D (Illustrator, Clip Studio Paint, GraphicsGale)
Vector graphics: Concept art, flow diagrams, playing card layouting
Raster graphics: Character art, Environment art, Photobashing
Contact
You can find me online on itch.io and LinkedIn.
Or shoot me an email at leukert.fio@gmail.com.
About me
My name is Fio (they/them) and most recently I have been part of Kluge Interactive, working as a junior game designer in Roblox. Prior to that, I worked at Bippinbits, the team behind Dome Keeper. In this professional environment I have sharpened many critical skills, such as self-structured working and KQL querying, in addition to my game developing activities outside of work, most of which you can find on itch.io. In 2023 I achieved my B.Sc. in media informatics at the University of Applied Sciences Mittweida.In my free time, I have been working on a dialogue system since October 2023, which I have used to write 6 visual novels to date. These visual novels often tackle intimate and personal subject matters. This allows them to connect well to other people, often marginalized and part of the LGBTQ community.Creating meaningful and artistic experiences for people through the medium of games, whether physical or digital, has always been my dedication. Or put shortly: I like making games. While working towards my B.Sc. degree, I was able to further those aspirations by formally learning to employ structured game design processes, team and project management, UX design, learning different scripting and programming languages, and many more facets of game development.My creative process is driven by pulling inspiration from all experiences in life, and a commitment to documenting those ideas as soon as they emerge, either on paper, or digitally.



















